
可节约能源15%
1、设备适用范围: (追求有效冷凝水回收)
各类使用蒸汽用户、需远程回收冷凝水等。
2、改造节能效果:
有效回收高温冷凝水、即可节能:油、气、煤、电损耗等。
能有效回收1吨冷凝水可节省:
轻油: 72.5元
重油 65.1元
液化石油气 70.6元
煤 44.7元
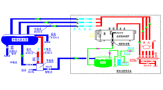
3、运行图解:

开式冷凝水回收装置:
\性 能
在蒸汽系统中,有效的冷凝水管理可实现最佳的能源回收,同时也是保证锅炉效率提高节约能源的重要部份。
节能回收热能泵为解决此问题提供了最有效的方案。是一个用于回收高温冷凝水的专业设计,其结构紧凑、合理。
冷凝水管理两大方面:
| 回收冷凝水 | 排出冷凝水 |
| 当冷凝水由疏水阀或直接由设备排出时,它含有蒸汽总热量中的30%的热量。回收这部分高价值的资源,可节约: | 从各种换热器和用热设备蒸汽作为原动力下降产生冷凝水,有效的排出冷凝水可防止: |
| ■热能—节约燃料 | ■温度控制不稳定 |
| ■昂贵的化学水处理费 | ■加热面过度腐蚀 |
| ■昂贵的工业用水费 | ■水锤及噪声 |
| ■昂贵的排污水处理费 | ■设备寿命缩短 |
产品应用:
| 大气压下冷凝水排出和回收冷凝水 | ■各种温度控制设备的冷凝水回收 |
| ■将高温冷凝水送至锅炉房水箱 | |
| ■医院、宾馆和大楼建筑等 | |
| ■一般工业应用 | |
| ■石油化工工业的大流量冷凝水回收 |
特性和优点:
| 使用蒸汽或气体为动力 | ■整体设计优良,确保工作性能,方便现场安装节能、安全 |
| ■无需电源,适用于危险和肮脏潮湿环境 | |
| ■无电泵无汽蚀和机械密封问题 | |
| ■维修费用和停机时间少 | |
| ■现场无需大水箱,降低成本 | |
| ■开式设计无需每年的压力容器强制检验 | |
| ■便于现场叉车搬运 |
单泵技术参数:
| 型号 | 结构材质 | 额定排量kg/h | 设计压力MPa | 汽(气)动入口mm | 冷凝出水mm | 排污mm | 扬程m | |
| 内部 | 外壳 | |||||||
| PT25 | 不锈钢 | A3 | 500 | 1.0 | DN15 | DN25 | DN15 | 10 |
| PT40 | 不锈钢 | A3 | 1000 | 1.0 | DN15 | DN40 | DN15 | 10 |
| PT50 | 不锈钢 | A3 | 2000 | 1.0 | DN15 | DN50 | DN15 | 10 |
| PT80 | 不锈钢 | A3 | 4000 | 1.0 | DN15 | DN80 | DN15 | 10 |
| PT100 | 不锈钢 | A3 | 6000 | 1.0 | DN15 | DN100 | DN15 | 10 |
组合双泵技术参数:
| 型号 | 结构材质 | 额定排量kg/h | 设计压力MPa | 汽(气)动入口mm | 冷凝出水mm | 排污mm | 扬程m | |
| 内部 | 外壳 | |||||||
| PT80 | 不锈钢 | A3 | 1000 | 1.0 | DN15 | DN80 | DN15 | 10 |
工作原理——自动冷凝泵基于正排放原理工作:
1、 冷凝水通过进口的止回阀进入泵体,泵体内的浮球不段升起;同时泵体内剩余的未冷凝气体由开启的废气口排出。
2、 当泵体内充满水后,阀门翻转机构动作,打开动力气进口阀,同时关闭废气阀。进入泵体内的气源将克服背压,把冷凝水压向泵体出口,通过出口止回阀进入回收管道系统中。
3、 当泵体内冷凝水液面下降,浮球重新触发阀门翻转机构,关闭动力气进口,并打开废气出口。
4、 泵体内的压力变为常压时,新一次的冷凝水重新通过进口止回阀进入泵体,形成不段循环的工作原理。
选 型
选用方法:
1、 加压蒸汽压力:P1≥P2+1.0 MPa。式中:P1为加压蒸汽压力、P2为排出口压力。最佳工作压力为:0.25 MPa ~0.4 MPa。
2、 排出口压力:P2=0.1(H+h)+Px MPa。式中:H为疏水自动加压器后管道最高高度(m)、h为凝结水自动加压器后管道阻力(m H2O)、Px为水箱(回水箱、给水箱、除氧水箱)的压力(MPa)。h值可由设计决定,也可参考下式计算:h=1.4RL。式中,R为比摩阻,L(m)为管长,1.4为局部阻力系数。依式计算出的P2应小于0.4 MPa (40米水柱),若P2≥0.4 MPa。应重新选择管径或者设置二级加压。
3、 排水量:Q≥0.8Qmax m3/小时。式中:Qmax为用汽设备最大凝结水量m3/h。
若单台不能及时排完用汽设备最大凝结水量可多台并联使用。
4、 使用条件:疏水自动加压器的加压汽(气)体压力最大不得大于1.0 MPa。超过1.0 MPa压力,则应设置减压阀减压。若加压汽(气)体压力>0.6 MPa,疏水自动加压器完全能工作,但为了延长寿命,最好也减压至最佳工作压力(0.4 MPa)。
能有效回收节约冷凝水1000kg/h
后每年所产生的
价 值
1、计算前提条件:用户每小时回收1000 kg/h的冷凝水,回收水水温达90℃相当于8~10个DN20的疏水阀的疏水量。每年回收水量7,200吨/年
燃料热值:轻油10080kcal/kg;重油9600kcal/kg;天然气8900kcal/kg;液化气22260kcal/kg;城市煤气4205kcal/kg 煤(平均)3500kcal/kg
当前燃料的市场价:轻油7000元/吨、重油4800元/吨、液化气15元Nm3/h
煤800元/吨
当前工业用水市场价:2.0元/吨
锅炉水处理费: 2.0元/吨
2、计算:回收1000公斤90℃的冷凝水即可节能:
(1)温差:90oc
(2)热量:1000×90=90000(kcal)
3、燃料的节约费用如表一:
| 对比项目 | 轻油 | 重油 | 液化气 | 煤 |
| 燃料的重量(kg/h) Nm3/h | 90000÷10080 =8.93 | 90000÷9600 =9.38 | 90000÷22260 =4.04 | 90000÷3500 =25.71 |
可节约的费用 (元/时) | 8.93×7=62..51 | 9.38×4.8 =45.1 | 4.04×15 =60.65 | 25.71×0.8 =20.56 |
可节约的费用 (元/日) | 62.51×24 =1500.24 | 45.1×24 =10824 | 60.65×24 =1455.6 | 20.56×24 =493.5 |
节约的费用(元/年) 按300天算 | 1500.24×300 = 45,0072元 | 10824×300 =32,4720元 | 1455.6×300 | 493.5×300 =14,8032元 |
4、水费节约如表二:
项目 | 市政水 | 水处理费用 |
节约水量(吨/年) | 7200 | 7200 |
每吨费用(元/吨) | 3 | 3 |
节约的费用(元/年) | 21600 | 21600 |
5、每年节约总费用如表三:(以节省1000公斤冷凝水计)
对比项目 | 轻油 | 重油 | 液化气 | 煤 |
耗用电费 | 3kw×2元=6元 | 8kw×2元=16元 | 3kw×2元=6元 | 20 kw×2元=40元 |
耗用人工 | 8 | 12 | 8 | 30 |
设备维护 | 10 | 15 | 10 | 15 |
合 计 | 24 | 43 | 24 | 85 |
注:煤的电费:引风机7.5 kw 鼓风机 4 kw 电动给给水泵 3 kw 调速箱 1.1 kw
出渣机 1.1 kw
6、 每年节约总费用如表 四:(燃料费用+所需要电费)
| 对比项目 | 轻油 | 重油 | 液化气 | 煤 |
| 燃料节约费用/小时 | 62..5元/小时 | 45.1元/小时 | 60.6元/小时 | 20.7元/小时 |
| 节约电费/小时 | 6元/小时 | 16元/小时 | 6元/小时 | 20元/小时 (以电费的50%计算) |
| 水节约的费用/小时 | 2元/小时 | 2元/小时 | 2元/小时 | 2元/小时 |
| 水处理节约/小时 | 2元/小时 | 2元/小时 | 2元/小时 | 2元/小时 |
| 合计节约/小时 | 72.5元 | 65.1元 | 70.6元 | 44.7元 |
| 每天运行24小时 | 1740元 | 1562.4元 | 1694.4元 | 1072.8元 |
| 每月可节约(按30天/每天运行24小时计) | 52,200元 | 46,872元 | 50,832元 | 25,747元 |
| 每年可节约(按300天/每天运行24小时计) | 522,000元 | 468,720元 | 508,320元 | 257,470元 |
用户实例:
某公司有2台1吨轻油蒸汽炉锅炉,运行12小时/天,耗油为880kg/天,加装了冷凝水回收装置后每天的耗油为690kg,每天节油190kg,节约油款为1050元/天,即1年节约¥346,750.00元。(以5000元/吨油)
| 对比项目 | 未有回收装置 | 有回收装置 | 节约数 |
| 燃料节约费用/天 | 880×5=4400元/天 | 690×5=3450元/天 | 1050元/天 |
| 年耗油款 | 4400元/天×365天=1606000元 | 3450元/天×365天=1259250元 | 346750元/年 |
该单位使用分析:
按照热量分析冷凝水回收应该节约数为750元/天左右,而因为疏水装置的泄漏造成的直接损失为300元左右,而造成疏水装置损坏的直接原因是不合理使用疏水装置,如该用户继续长期运行,造成浪费的损失将无法进行计算。
该用户一年节约数为:1年节约346750.00元,含平时损失可节能20%……
凝水回收组合装置:
根据用户使用和市场需要,提供冷凝水回收装置供用户选择:



